Skip to main content
Version: DPX 4.10

Dashboard

Dashboard Landing View

After successful login, the DPX dashboard is shown. Its main part presents an overview of the DPX’s performance.

[image expected here]
[image expected here]

The header contains the DPX logo and several controls:

– Dark mode toggle [image expected here] to switch between the light and dark display modes

– User settings [x] with Password Change and Language Change options

– Enterprise information settings [x] for managing License, Keyrings, Recovery Points, File Exclusion Rules and Administrator E-mail Settings

– Help menu [x] with links to Documentation, Knowledge Base, Support and DPX information

– Notifications area [x] displaying information about recent events

– The log-out button [x].

[image expected here]

The sidebar is the dark blue section on the left-hand side of the window.

Apart from the Dashboard, the sidebar provides access to the following sections of the interface:

  • Job Monitor
    Allows you to monitor the current status of all existing DPX jobs.
  • Job Manager
    Section for editing, deleting and running existing jobs, as well as creating new ones.
  • Schedule Overview
    Provides an overview of all scheduled jobs.
  • Reports
    This section contains various reports regarding the performance of DPX.
  • Nodes
    Section for managing nodes and node groups.
  • Devices & Pools
    Section for managing devices, device clusters, media and media pools.
  • Events
    The list of all events concerning the performance of DPX.

Main Section

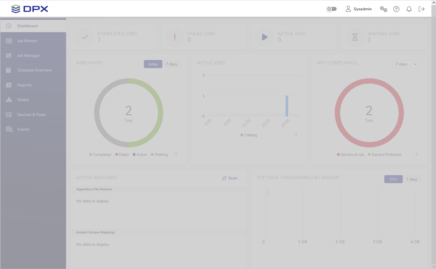
The main section of the Dashboard provides a general overview of the DPX’s performance.

Job Count

[image expected here]

This section consists of four widgets indicating, respectively, the number of completed, failed, active and waiting jobs on the current date. The widgets are clickable and will take you to the Job Monitor view with appropriate filters applied.

Jobs Ratio

[image expected here]

This widget presents the job count in a pie chart. Use the toggle in the upper right corner to switch between today’s and 7 days’ data.

The arrow in the lower right corner will take you to the Job Monitor view with appropriate filters applied.

Active Jobs

[image expected here]

This widget features a bar chart of all jobs that were or are scheduled to be active within the timeframe of today’s date. The arrow in the lower right corner will take you to the Schedule Overview.

RPO Compliance

[image expected here]

This widget shows the proportion of protected and unprotected nodes based on the RPO Compliance Report from the last 7 days. The arrow in the lower right corner will take you to the RPO Compliance Report in the Reports section.

Active Restores

The Active Restores widget is split into two sections.

[image expected here]

Agentless File Restore

This section provides access to the Agentless File Restore image, temporarily mounted from vStor to DPX to ensure instant access to files of a backed-up virtual machine.

The Browse button will take you to the final step of the Agentless File Restore workflow where you can select individual files or entire folders to restore. They will be downloaded as .zip archives to the machine you are using to connect to the web interface.

[image expected here]
See also.

For more information, see Step 7 and Additional Features in Agentless File Restore.

Instant Access Mapping

This section lists all Instant Access mappings, indicating Block Backup images accessible as network shares from the nodes they were mapped to. In the image above, a prod_win_90210 VM volume is mapped to the old_windows node as a network share under E:\.

See also.

For more information, see Step 10 in Instant Access.

Transfer Data

[image expected here]

This informative widget displays top data transferred within the Enterprise in an easy-to-read bar graph. Use the toggle in the upper right corner to switch between today’s and 7 days’ data.